做安全运维的朋友们一定懂,比网络被攻击还更难受的,是明明看见了威胁,却拿它没办法。
很多安全分析设备都是旁路部署,只能看,不能拦。流量看得一清二楚,但真遇到威胁,就只能发个告警,眼睁睁看着攻击过去。

安全运营的关键不只是发现风险,更在于及时处置。所以更理想的做法,是让“发现问题的人”和“能处置的人”打通联系。例如,旁路的全流量分析设备与串接的网关联动,就能形成发现、溯源、阻断的闭环。
这一次NTM TANGr7p5的版本更新,正是围绕这个方向做了加强。
Update
更新一:跨境监测
更早发现,更快处置
跨境流量一直是网络安全治理中最敏感的一类,往往夹带着恶意通信或数据外泄风险。
针对这一场景,NTM在本次更新中增加了多项实用能力:
● 一键联动阻断
针对NTM上监测到的跨境威胁,联动Panabit网关进行一键阻断(NTM与Panabit网关需网络可达)。
在NTM上发现可疑IP或节点,点一下即可阻断。

也可配置自动化策略,省心高效。

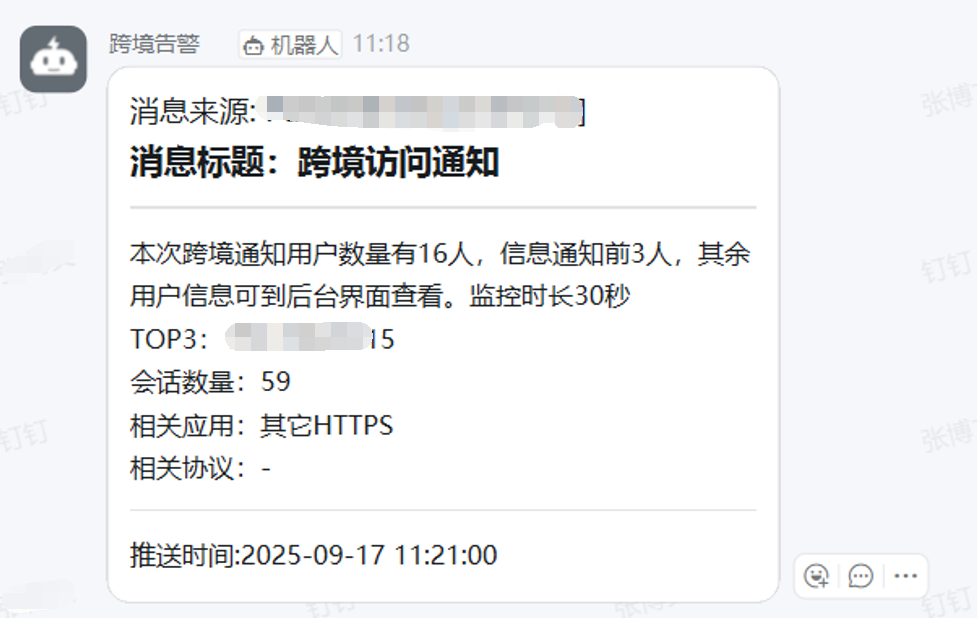
● 告警通知
支持阈值设置,命中条件后立刻通过微信、钉钉、邮箱等方式通知运维人员,做到提前预警。

● 账号日志关联
通过接收Panabit网关账号日志,能将账号信息和用户IP对应起来,方便事后溯源。

● DNS会话过滤
DNS请求并不等于真实的跨境访问,是否真正产生了跨境的有效流量,其实还需要进一步进行判断和分析。为减少误报,新增DNS会话过滤开关,可过滤中转域名的解析日志。

● 识别能力提升
应用特征库扩展50+种相关应用协议,检测面更广,识别更准确。
● 其他优化
▪ 跨境白名单增加IP网段匹配并支持自动同步。

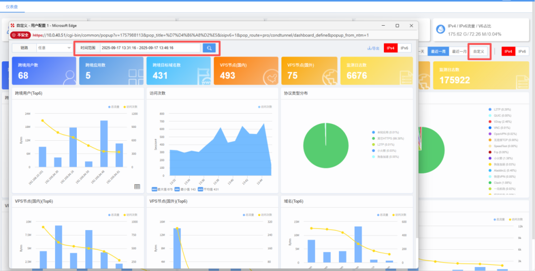
▪ 仪表盘支持自定义查看时间范围。

▪ 仪表盘下钻数据支持排序。

一句话总结:不光“看见问题”,还能“解决问题”,实现从监测、告警到溯源、阻断的完整闭环。
Update
更新二:自动报表
让数据自己说话
运维工作少不了报表,但人工整理既枯燥又费时。
在新版本中,自动报表功能迎来了全面升级*:
*自动报表功能通过APP实现,需在应用商店中安装最新版

● 自定义模板
关注什么模块,你自己定。

● 月报表与邮件发送
新增按月生成,日报、周报、月报都能自动出具,还能定时通过邮件发送。


● 不同格式导出
支持将报表导出为PDF和Word格式,灵活分享、可二次编辑。

● 自动报告:跨境分析章节
对跨境的态势,以及TOP类跨境用户的汇总数据进行统计,清晰直观。

有了这个小助手,汇报前再也不用手动翻数据、拼报表了。
Update
更新三:威胁情报
更快发现,更好预警
● 威胁情报告警通知
支持微信、钉钉、飞书等多渠道推送,让运维第一时间掌握情况,不必再守着系统界面。


● 支持自定义情报
除了内置的海量情报库,用户可按需添加IP或域名群组,作为额外的补充,形成个性化的安全防护。

Update
其他更新一览
更细节、更贴心
除了核心功能,新版本还做了不少优化:
● 应用特征库离线升级
无需整包更新,轻量又高效。

● 硬盘故障告警
作为最关键的硬件之一,硬盘状态必须实时监控,坏了立刻知道。

● 资产监测优化
新增关联应用、服务端趋势的分析维度,服务器访问统计更精细。


● 基于链路的统计分析
来自多源的镜像流量中可能存在重复IP,因此增加链路ID属性,将解析的数据关联至各自链路,以区分该数据来自哪条链路,统计和检索更精准。

● 新增支持排序字段
多种日志的关键字段都可升降序排序,看数据更方便、分析更灵活。

● HTTP审计日志优化
能按照与、或、非组合条件进行查询,分析更高效。

● 安装包与镜像 ISO
NTM Ultra支持新版安装镜像,镜像文件将于近期发布至官网下载中心,敬请关注。
Update
下载地址
访问Panabit官网下载中心获取:
https://www.panabit.com/download

下载升级时请注意选择正确的操作系统(FreeBSD/Linux)与版本(标准版/专业版)。
EX100C请选择ARM专业版升级包。